可以在线看黄的网站-可以免费在线看黄的网站-可以免费看污视频的网站-可以免费看毛片的网站-欧美电影免费看大全-欧美电影免费

當前位置:首頁 > 行業資訊 > 行業新聞 > 臭氧應用脫硫脫硝

臭氧應用脫硫脫硝

發布時間:2020-10-29 15:21:56人氣:

簡介:臭氧應用脫硫脫硝

臭氧應用脫硫脫硝.oH7臭氧發生器_臭氧消毒機_臭氧水機_制氧機_廣州佳環電器【官網】

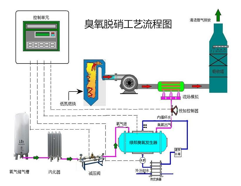
脫硫脫銷工藝流程圖.jpgoH7臭氧發生器_臭氧消毒機_臭氧水機_制氧機_廣州佳環電器【官網】

 

prev next
Service Principles

佳環服務原則

 臭氧領軍企業

廣州佳環電器科技有限公司是專業從事臭氧系列環保設備的研發、生產及銷售為一體的臭氧發生器生產廠家。公司成立于2007年,經過多年發展,現已成為臭氧行業的領軍企業,以雄厚的技術實力和豐富的臭氧行業經驗為依托,不斷的開發出新的臭氧產品面向市場。

    佳環臭氧優勢

佳環電器科技擁有臭氧發生器技術、臭氧發生器專用制氧技術、臭氧發生器水氣混合技術、臭氧檢測技術、臭氧機水處理(空間處理)技術、臭氧行業應用技術等多個領域并獲得多個臭氧技術專利證書。佳環臭氧發生器以技術先進,性價比有事而在行業中處于有力競爭地位.

   佳環臭氧服務

佳環臭氧發生器等產品提供一年保修,終身維護。一對一技術團隊專業服務于食品殺菌,食品安全,制藥殺菌,泳池水消毒、海洋館、污水脫色、降COD、BOD、化工氧化、食用菌栽培滅菌技術、飲水安全、環保等幾十個行業的各種需求。